简介:
物联网管理系统源码 号卡智能管理平台 轻量级物联网综合业务支撑平台
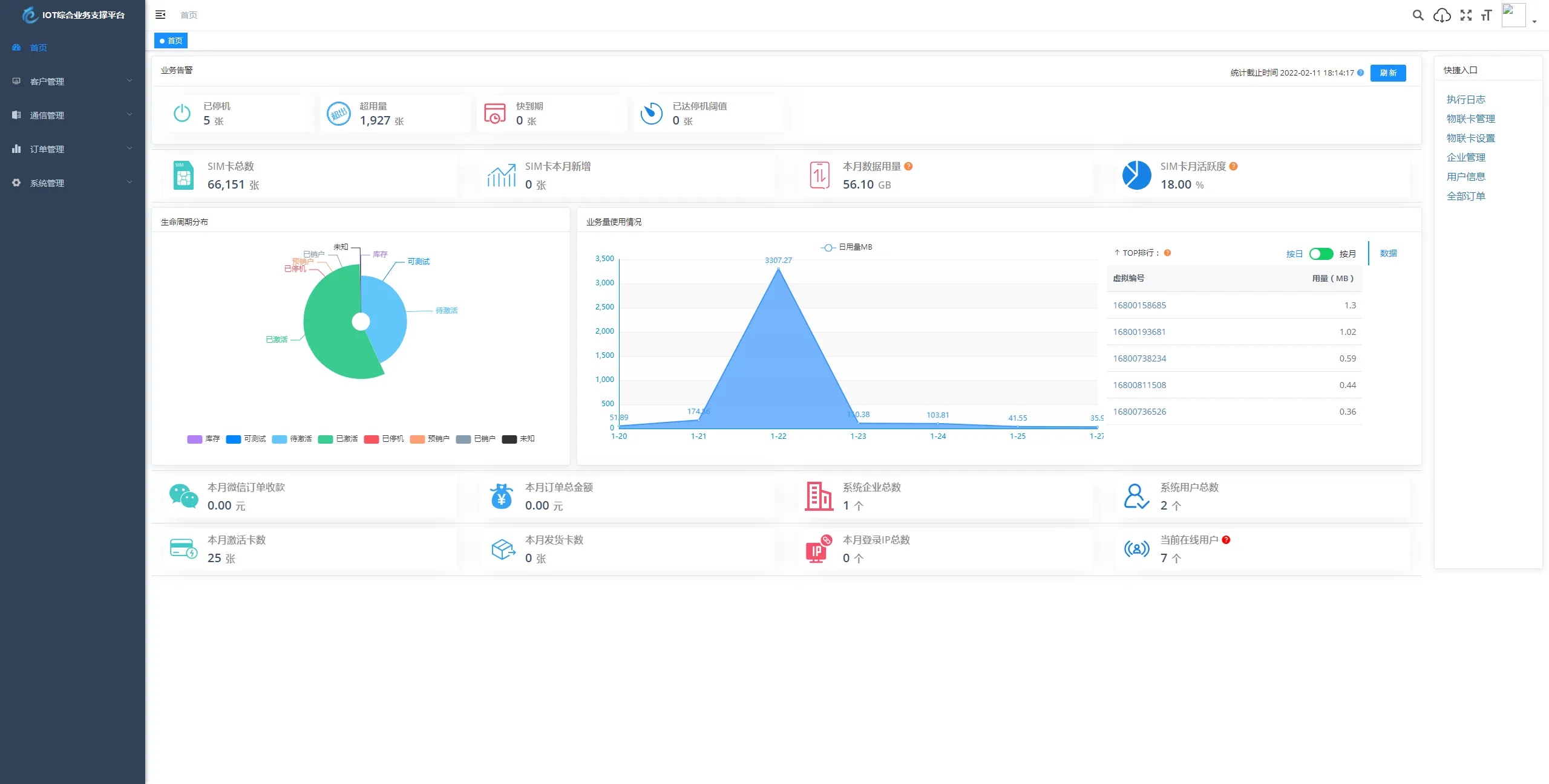
基于 SpringBoot、Vue、Mybatis、RabbitMq、Mysql、Redis 等开发的轻量级的物联网综合业务支撑平台。支持物联网卡、物联网模组、卡+模组融合管理。提供状态、资费、客户、进销存、合同、订单、续费、充值、诊断、账单等功能。
平台可同时接入中国移动、中国电信、中国联通、第三方物联网卡进行统一管理。逐步完善平台,助您快速接入物联网,让万物互联更简单。
图片:





本站资源大多来自网络,如有侵犯你的权益请联系站长,我们会第一时间进行审核删除。站内资源为网友个人学习或测试研究使用,未经原版权作者许可,禁止用于任何商业途径!请在下载24小时内删除
如果用于其他用途,请购买正版支持作者,谢谢!若您认为「 温久网络 」发布的内容若侵犯到您的权益,请联系站长邮箱: xuchungan831@qq.com 进行删除处理。
本站资源大多存储在网盘,如发现链接失效,请联系我们,我们会第一时间更新。







暂无评论内容